From the initial vision to a clear, actionable roadmap, we refined, and solidified the client's ambitious vision of a smart energy management platform.
The solution is aimed to facilitate sector-coupled energy supply, improving its efficiency. Ultimately, this initiative aims to enhance sustainability and cut energy costs.

MATA Energy sought for an external development team with the right experience and domain-specific expertise to assist in launching a product aimed at digitizing energy grids.
MATA Energy is a German provider of platform-based solutions for energy hubs that support both traditional and renewable energy sources.
Energy management platform designed around local energy hubs, which act as energy storage systems for both electricity and heat within residential communities.
The company’s primary focus is on delivering integrated energy-efficiency solutions across diverse energy sectors, including electricity, heat, and energy storage systems.
The platform provides energy balancing services and enables two-way energy trading: surplus energy can be sold back to the supplier, while additional energy can be purchased during periods of higher demand.
The project utilizes solar panels, heat pumps, and energy storage systems for both electricity and heat. Energy balance tracking is based on IoT, using metering devices connected through LoRaWAN and other technologies.
A Strategic Discovery Session is a structured workshop that provides a deep analysis of the client’s idea, quickly allowing for both investor pitching and/or project development. Our help can be provided both offline and online via video meetings.
For MATA Energy, the Discovery Session spanned a month. Before each meeting, we provided an agenda and, sometimes, preparatory tasks. After each session, we created essential materials (deliverables) ensuring a clear path forward.
Managing Partner MATA Energy
During the strategic session, our team analyzed the client’s idea, defining technical requirements and transforming the concept into a step-by-step plan with timelines and estimates. We guided MATA Energy from an initial idea to a fully realized project with clear, actionable artifacts.
The end product and MVP were specified, giving the client’s team a clear understanding of development time and costs, along with all specified deliverables. Tech documents were prepared for pitch meetings. With a strong idea and a final presentation of deliverables, MATA Energy had the materials needed to gain investors’ credibility.
Managing Partner MATA Energy
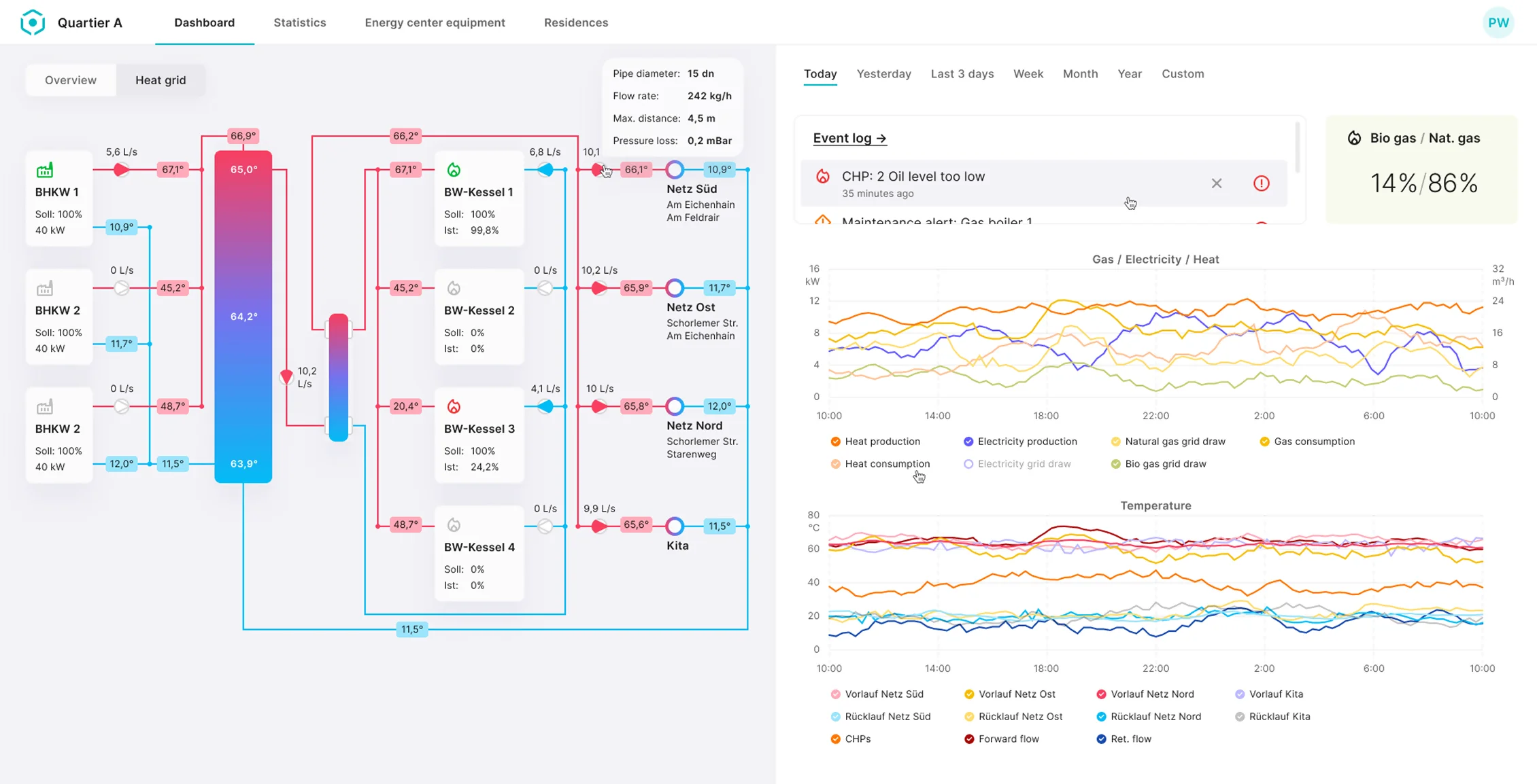
MATA Energy re-engaged WaveAccess to build an MVP monitoring app. This IoT-based web application monitors and manages data from neighborhood energy devices, including solar generation, distribution efficiency, and energy consumption for heating, cooling, and car charging.
Customized dashboards for property managers, house owners, engineers, internal energy operators, and public energy operators
The expected load for the MVP is 42 households, with an average of 30 devices per household, generating one message every 15 minutes
Real-time data gathering and visualization, combined with historical data analysis
Heat grid diagrams. Аutomated alerts for equipment malfunctions
The primary challenge encountered during the project revolved around creating accessible and user-friendly visualization of complex data gathered from various technological assets and equipment.
Despite the tight timeline, WaveAccess’s development team successfully tackled this task, and also envisioned the essential feature for complete customization of the visualization.




With WaveAccess, MATA Energy gained access to rare expertise, saved time and money, and could expand the team as needed.
The company is currently collaborating with a municipal energy provider to build a new energy hub, for which we have created and integrated connectors for Modbus and LoRa energy meters.
The MVP launch marks the beginning of a larger project, and we are thrilled to continue our collaboration with MATA Energy as we progress to the next steps!